Unit Tests
Available on: Enterprise EditionCloud>= 0.23.0
Build Tests to ensure proper Flow behavior.
Tests let you verify that your flow behaves as expected, without cluttering your instance with test executions that run every task. For example, a unit test designed to mock the notification task of a flow ensures the configuration is correct without spamming dummy notifications to the recipient. They also let you isolate testing to specific changes to a task, rather than the executing the entire flow.
Flow Unit Tests
Each test runs a single flow and checks its outcomes against your assertions, helping you avoid regressions when you change the flow later. Each test case creates a new transient execution, making it easy to run multiple tests in parallel, and each test case will not affect the others. Use fixtures to mock specific tasks or inputs by returning predefined outputs and states without executing the tasks.
Unit tests are configured for and connected to their respective flows. To create a new Unit Test, access them either through the Tests tab on the lefthand side panel of the Kestra UI or via the Tests tab of a flow. When creating tests, you can open the YAML for both the test and its flow side by side.
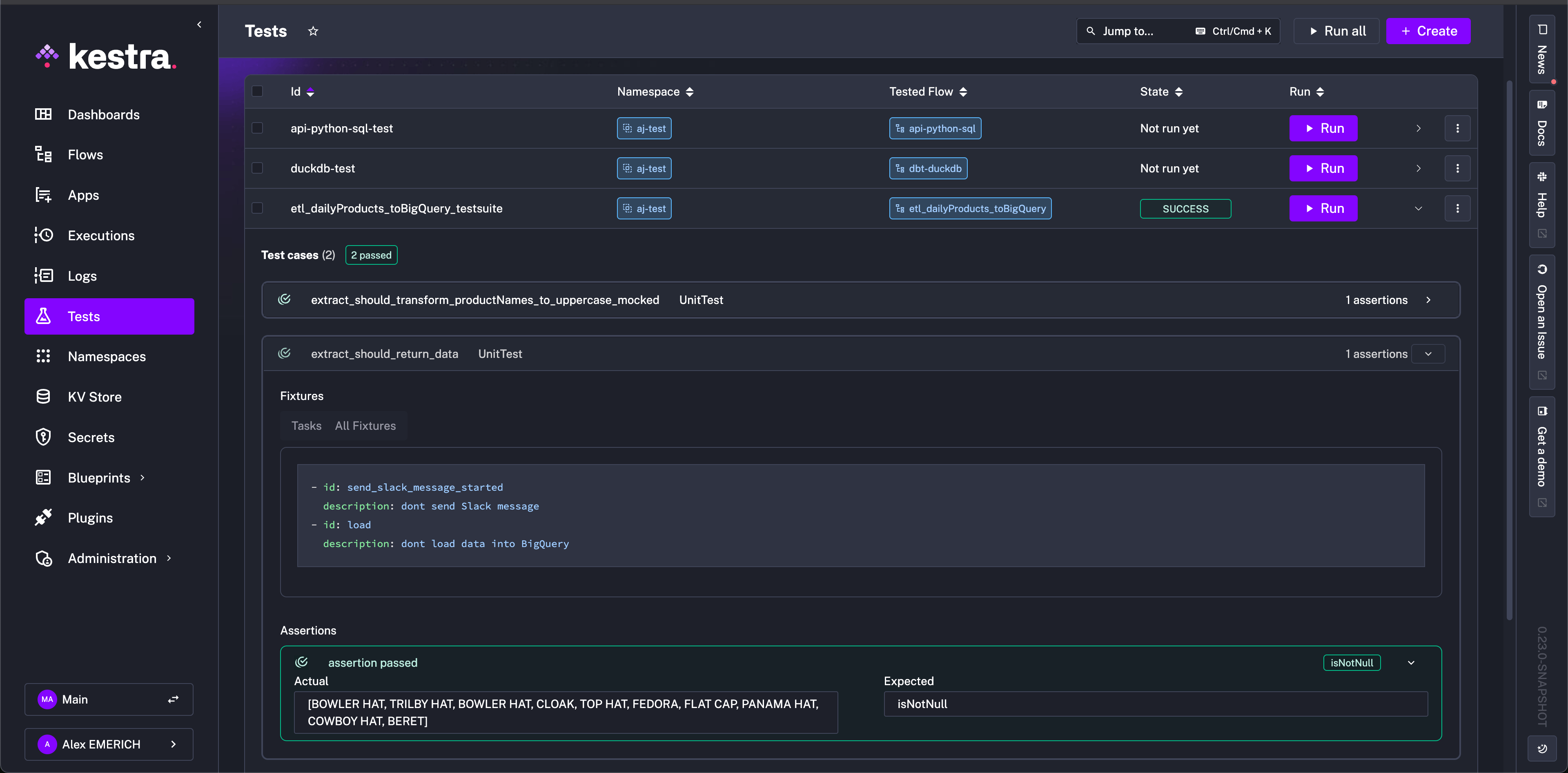
Once tests are created, they can all be viewed from the Tests tab with their respective Id, Namespace, Tested Flow, and current State listed. Additionally, tests can be run from this view with expandable results.
The following diagram illustrates the structure of flows and unit tests together in Kestra:
Configuration
Unit tests are written in YAML like flows, and they are comprised of testCases
which are then made up of fixtures
and assertions
.
- A fixture refers to the setup required before a test runs, such as initializing objects or configuring environments, to ensure the test has a consistent starting state.
- An assertion is a statement that checks if a specific condition is true during the test. If the condition is false, the test fails, indicating an issue with the code being tested, while true indicates the expectation is met.
If you don't specify any fixtures, the test will run the entire flow as in production, executing all tasks and producing outputs as usual.
For example, take the following flow that does the these listed tasks:
- Sends a message to Slack to alert a channel that it is running
- Extracts data from an API
- Transforms the returned data to match a certain format
- Loads the transformed data to a BigQuery table
id: etl_daily_products_bigquery
namespace: company.team
tasks:
- id: send_slack_message_started
type: io.kestra.plugin.notifications.slack.SlackIncomingWebhook
url: "https://kestra.io/api/mock" # To use this example, replace the url with your own Slack webhook
payload: |
{
"text": "{{ flow.namespace }}.{{ flow.id }}: Daily products flow has started"
}
- id: extract
type: io.kestra.plugin.core.http.Download
uri: https://huggingface.co/datasets/kestra/datasets/raw/main/json/orders.json
- id: transform_to_products_name
type: io.kestra.plugin.core.debug.Return
format: "{{ fromJson(read(outputs.extract.uri)) | jq('.Account.Order[].Product[].\"Product Name\"') }}"
- id: transform_to_uppercase
type: io.kestra.plugin.core.debug.Return
format: "{{ fromJson(outputs.transform_to_products_name.value) | upper }}"
- id: load
type: io.kestra.plugin.gcp.bigquery.Load
from: "{{ outputs.transform_to_uppercase.value }}"
destinationTable: "my_project.my_dataset.my_table"
format: JSON
A comprehensive unit test for this flow might look like the following:
id: etl_daily_products_bigquery_testsuite
namespace: company.team
flowId: etl_daily_products_bigquery
testCases:
- id: extract_should_return_data
type: io.kestra.core.tests.flow.UnitTest
fixtures:
tasks:
- id: send_slack_message_started
description: "dont send Slack message"
- id: load
description: "dont load data into BigQuery"
assertions:
- value: "{{outputs.transform_to_uppercase.value}}"
isNotNull: true
- id: extract_should_transform_product_names_to_uppercase_mocked
type: io.kestra.core.tests.flow.UnitTest
fixtures:
tasks:
- id: send_slack_message_started
description: "dont send Slack message"
- id: load
description: "dont load data into BigQuery"
- id: extract
description: "dont fetch data from API"
- id: transform_to_products_name
outputs:
value: |
[
"my-product-1"
]
assertions:
- value: "{{outputs.transform_to_uppercase.value}}"
contains: "MY-PRODUCT-1"
The id
is unique to the test suite, and the namespace
and flowId
must match the intended flow to be tested against. They will automatically pipe into the test when creating from a flow. The testCases
property is composed with the aforementioned fixtures
and assertions
. You can design multiple tests with their own specific designs.
In the first test case, extract_should_return_data
, the fixtures
include tasks to replace the Slack alert and BigQuery data load so as to not clutter a Slack channel with test alert messages or a BigQuery table with test data but still test the overall design of the flow.
The assertions
property defines the conditions for success or failure. In the example, the test aims to ensure that the outputs from the transform_to_uppercase
task are not null. After running the test, we can see the results for the extract_should_return_data
test by expanding the results.
The assertion passed as the extract
task downloading data from the API returned product names and was not null. Additionally, since we did not include a fixture for the transform_to_uppercase
task, we can see that the returned product names were also transformed successfully to uppercase in the assertion's actual result.
Because we wrote the test suite with two test cases, both executed during the run. For more isolation, you could separate test cases into multiple tests of the flow as needed. While we know from the previous test that the uppercase transformation was successful, you may not want to extract actual data during testing, as it could add load to an external service or send unnecessary alerts. To mitigate this and solely test the transformation, we added the extract
and transform_to_products_name
fixtures in the second test case, extract_should_transform_product_names_to_uppercase_mocked
. The extract
fixture prevents the API call, and the transform_to_products_name
fixture simulates the return of the flow task with a mock output, my-product-1
, all in lowercase.
After running, we can see that the assertion was successful and the actual result MY-PRODUCT-1
was successfully transformed and matches the expected result defined in the assertions
property of the test.
Execution details are not stored in the Executions page like normally run flows to protect cluttering that space with unneccesary execution details. To view an execution made from a test, you can open the test case and click on the link for the ExecutionId.
Unit Test with Namespace File
You can also simulate flows with namespace files that are scripts, test data, or any other sort of file content. Taking the previous example, we can include a namespace file that includes sample data from the production API endpoint, so that we do not need to make any API calls simply to test the flow. This prevents accumulating cost for requests or any sort of limit on calls a service might have.
With the following flow:
id: etl_download_file
namespace: company.team
tasks:
- id: extract
type: io.kestra.plugin.core.http.Download
uri: https://huggingface.co/datasets/kestra/datasets/raw/main/json/orders.json
method: GET
- id: transform_to_products_name
type: io.kestra.plugin.core.debug.Return
format: "{{ fromJson(read(outputs.extract.uri)) | jq('.Account.Order[].Product[].\"Product Name\"') }}"
- id: transform_to_uppercase
type: io.kestra.plugin.core.debug.Return
format: "{{ fromJson(outputs.transform_to_products_name.value) | upper}}"
- id: load_result_to_outgoing_api
type: io.kestra.plugin.core.log.Log
message: "{{ outputs.transform_to_uppercase.this_task_should_not_be_run }}"
we can add a namespace file in the company.team
namespace that mimics the format of the API request's return.
# my-namespace-file-with-products.json to add to company.team namespace
{
"Account": {
"Account Name": "Firefly",
"Order": [
{
"OrderID": "order103",
"Product": [
{
"Product Name": "Bowler Hat",
"ProductID": 858383,
"SKU": "0406654608",
"Description": {
"Colour": "Purple",
"Width": 300,
"Height": 200,
"Depth": 210,
"Weight": 0.75
},
"Price": 34.45,
"Quantity": 2
},
{
"Product Name": "Trilby hat",
"ProductID": 858236,
"SKU": "0406634348",
"Description": {
"Colour": "Orange",
"Width": 300,
"Height": 200,
"Depth": 210,
"Weight": 0.6
},
"Price": 21.67,
"Quantity": 1
}
]
}
]
}
}
This way, in our mock test, we can use the following configuration to test the transformation on sample data, rather than making the API request:
id: etl_mockfile_from_ns
namespace: company.team
flowId: etl_download_file
testCases:
- id: extract_should_transform_productNames_to_uppercase_with_mocked_file
type: io.kestra.core.tests.flow.UnitTest
fixtures:
tasks:
- id: extract
description: "mock extract data file"
outputs:
uri: "{{ fileURI('my-namespace-file-with-products.json') }}" # this file is a namespace file in the same namespace
- id: load_result_to_outgoing_api
description: "dont send end output"
assertions:
- value: "{{outputs.transform_to_uppercase.value}}"
equalsTo: "[BOWLER HAT, TRILBY HAT]"
With a combination of namespace files and tests, you can target specific components of your flow for correct functionality without using up any external resources or unnecessarily communicating with external hosts for scripts or files.
Inline File Fixture
If you prefer not to use a namespace file for the file fixture in the test, you can also write the file contents inline with the files
property to achieve the same result:
id: etl_mockfile_from_ns
namespace: company.team
flowId: etl_download_file
testCases:
- id: extract_should_transform_product_names_to_uppercase_with_mocked_file
type: io.kestra.core.tests.flow.UnitTest
fixtures:
files:
products.json: |
{
"Account": {
"Account Name": "Firefly",
"Order": [
{
"OrderID": "order103",
"Product": [
{
"Product Name": "Bowler Hat",
"ProductID": 858383,
"SKU": "0406654608",
"Description": {
"Colour": "Purple",
"Width": 300,
"Height": 200,
"Depth": 210,
"Weight": 0.75
},
"Price": 34.45,
"Quantity": 2
},
{
"Product Name": "Trilby hat",
"ProductID": 858236,
"SKU": "0406634348",
"Description": {
"Colour": "Orange",
"Width": 300,
"Height": 200,
"Depth": 210,
"Weight": 0.6
},
"Price": 21.67,
"Quantity": 1
}
]
}
]
}
}
tasks:
- id: extract
description: "mock extract data file"
outputs:
# this file is a namespace file in the same namespace, the fileURI() function will return its URI.
uri: "{{files['products.json']}}"
Available Assertions Operators
While the above example uses isNotNull
and contains
as assertion operators, there are many more that can be used when designing unit tests for your flows. The complete list is as follows:
Operator | Description of the assertion operator |
---|---|
isNotNull | Asserts the value is not null, e.g. isNotNull: true |
isNull | Asserts the value is null, e.g. isNull: true |
equalTo | Asserts the value is equal to the expected value, e.g. equalTo: 200 |
notEqualTo | Asserts the value is not equal to the specified value, e.g. notEqualTo: 200 |
endsWith | Asserts the value ends with the specified suffix, e.g. endsWith: .json |
startsWith | Asserts the value starts with the specified prefix, e.g. startsWith: prod- |
contains | Asserts the value contains the specified substring, e.g. contains: success |
greaterThan | Asserts the value is greater than the specified value, e.g. greaterThan: 10 |
greaterThanOrEqualTo | Asserts the value is greater than or equal to the specified value, e.g. greaterThanOrEqualTo: 5 |
lessThan | Asserts the value is less than the specified value, e.g. lessThan: 100 |
lessThanOrEqualTo | Asserts the value is less than or equal to the specified value, e.g. lessThanOrEqualTo: 20 |
in | Asserts the value is in the specified list of values, e.g. in: [200, 201, 202] |
notIn | Asserts the value is not in the specified list of values, e.g. notIn: [404, 500] |
Assert on Execution Outputs
Rather than assert with an operator and a set value, you can use execution outputs in your tests. To assert on execution outputs, use the {{ execution.outputs.your_output_id }}
syntax in your test assertions. This allows you to verify that the outputs of your tasks match the expected values.
The below example assumes there is a flow that outputs a value:
id: flow_outputs_demo
namespace: demo
tasks:
- id: mytask
type: io.kestra.plugin.core.output.OutputValues
values:
myvalue: kestra
outputs:
- id: myvalue
type: STRING
value: "{{ outputs.mytask.values.myvalue }}"
Then, create a unit test for this flow that asserts the output value as follows:
id: test_flow_outputs_demo
flowId: flow_outputs_demo
namespace: demo
testCases:
- id: flow_output
type: io.kestra.core.tests.flow.UnitTest
assertions:
- value: "{{ execution.outputs.myvalue }}"
equalTo: kestra
When you run this test, Kestra will execute the flow and verify that the output value matches the expected value. If the assertion fails, the test will be marked as failed, and you can inspect the execution logs to see what went wrong.
Was this page helpful?